1. 신입이 '대용량 트래픽 경험'을 대체 어떻게 해요
백엔드 개발자를 꿈꾸며 채용공고를 스크롤해 본 적이 있다면, 유독 눈에 밟히는 문구를 본 기억이 있을 겁니다.
"대용량 트래픽 처리 경험 우대"
신입이나 주니어 개발자에게 이보다 더 막막한 말이 또 있을까요? 이제 막 서버를 만들고 API를 개발하는 법을 배웠는데, 경험해보지도 못한 '대용량 트래픽'이라니요. 경험을 쌓으러 왔는데, 경험이 없어서 안 된다니!

"신입은 대체 어디서 대용량 트래픽을 경험하나요?"
이 질문은 많은 주니어 개발자들의 솔직한 심정일 겁니다. 하지만 잠시 관점을 바꿔 생각해봅시다. 기업은 왜 이 경험을 그토록 중요하게 생각할까요? 단순히 대단한 서비스를 개발한 중고신입을 원하는걸까요?
아닙니다. 기업이 '대용량 트래픽 경험'을 통해 진짜 확인하고 싶은 것은 지원자의 숨은 '역량' 입니다.
- 시스템의 성능 한계를 인지하고,
- 문제가 발생했을 때 병목을 찾아 분석하며,
- 이를 개선해 본 경험
그렇다면 이야기는 달라집니다. 실제 수만, 수백만 사용자가 있는 서비스는 경험하지 못했더라도, 그 핵심 '역량'을 기르고 증명할 방법이 있다면 어떨까요?
여기에 대한 가장 확실하고 전문적인 해답이 바로 부하 테스트(Load Testing) 입니다.
2. 부하 테스트, 제대로 알아보기
부하 테스트란 무엇인가? (What)
부하 테스트란, 시스템이 예상되는 최대 부하(Peak Load) 조건에서 안정적으로 성능 목표를 달성하는지 검증하는 활동을 말합니다.
쉬운 비유를 들어볼까요? 여러분이 인기가 많아질 레스토랑의 셰프라고 상상해봅시다. '부하 테스트'는 평일 점심시간처럼 가장 바쁠 것으로 예상되는 시간에 손님(트래픽)들이 몰려와도, 주문이 밀리지 않고(성능 저하 없이) 음식을 제시간에 제공할 수 있는지(성능 목표 달성) 미리 시험해보는 것과 같습니다.
왜 부하 테스트를 해야 하는가? (Why)
부하 테스트를 통해 우리는 다음과 같은 가치를 얻을 수 있습니다.
- 성능 병목 사전 식별: 서비스 오픈 후 사용자들이 불편을 겪기 전에, 우리 시스템의 어떤 부분이 가장 먼저 느려질지 미리 찾아낼 수 있습니다.
- 시스템 안정성 확보: "이 정도 사용자까지는 문제없어!"라는 데이터 기반의 확신을 가질 수 있습니다.
- 용량 계획의 근거 마련: 서버를 몇 대나 증설해야 할지 감에 의존하는 것이 아니라, 실제 테스트 결과를 바탕으로 합리적인 결정을 내릴 수 있습니다.
이것이 바로 기업이 '대용량 트래픽 경험'을 통해 지원자에게 기대하는 능력, 즉 문제를 예측하고, 데이터에 기반해 판단하는 능력과 정확히 일치합니다.
3. 성공적인 부하 테스트의 3가지 핵심 요소
전문적인 부하 테스트는 단순히 '툴을 돌려보는 것'이 아닙니다. 성공적인 테스트를 위해서는 다음 3가지 핵심 요소를 반드시 고려해야 합니다.
핵심 요소 1: 명확한 목표(KPI) 설정
"얼마나 버텨야 성공인가?"를 정의하는 과정입니다. 목표 없는 테스트는 의미 없는 숫자의 나열일 뿐입니다. 우리는 비즈니스 요구사항을 기술적인 목표, 즉 **핵심 성과 지표(KPI, Key Performance Indicator)**로 변환해야 합니다.
주니어 개발자가 부하 테스트 시 반드시 확인해야 할 3대 KPI는 다음과 같습니다.
- 처리량 (Throughput / RPS): '초당 요청 처리 수(Requests Per Second)'를 의미합니다. 시스템이 시간당 얼마나 많은 작업을 처리할 수 있는지 나타내는 순수한 성능 지표입니다. (목표 예: 초당 100개의 요청을 처리해야 한다.)
- 응답 시간 (Response Time): 요청을 보낸 후 응답을 받기까지 걸리는 시간입니다. 특히 p95, p99 응답 시간을 주목해야 합니다. 이는 '전체 요청 중 95%, 99%가 이 시간 안에 응답했다'는 의미로, 일부 사용자가 겪는 극단적인 느림 현상(Tail Latency)을 잡아내는 데 중요합니다. (목표 예: 모든 요청의 95%는 200ms 안에 응답해야 한다.)
- 에러율 (Error Rate): 전체 요청 중 서버 에러(HTTP 5xx 등)가 발생한 비율입니다. 이 수치는 당연히 0%에 가까워야 합니다.
핵심 요소 2: 현실적인 시나리오 설계
"어떻게 실제 사용자를 흉내 낼 것인가?"를 고민하는 단계입니다. 실제 사용자는 한 가지 행동만 반복하지 않습니다.
예를 들어 쇼핑몰이라면, 단순히 상품 조회 API만 호출하는 것은 현실적이지 않습니다. '로그인 → 상품 검색 → 상세 페이지 조회 → 장바구니 담기'와 같은 **실제 사용자 여정(User Journey)**을 반영해야 신뢰도 높은 결과를 얻을 수 있습니다. 처음에는 간단한 시나리오부터 시작하더라도, 최종적으로는 실제 사용자와 유사한 패턴을 만들어가는 것이 중요합니다.
핵심 요소 3: 적절한 도구 선택과 결과 분석
이제 목표와 시나리오를 실행할 도구를 선택할 차례입니다. 세상에는 여러 좋은 부하 테스트 도구가 있으며, 각 도구는 저마다의 철학과 장단점을 가지고 있습니다.
도구 스크립트 언어 주요 특징 추천 대상
| JMeter | GUI (XML 기반) | 강력한 GUI와 폭넓은 프로토콜 지원, 방대한 커뮤니티 | QA 전문가 또는 GUI 환경을 선호하는 팀 |
| nGrinder | Groovy, Jython | 네이버에서 만든 올인원 플랫폼, 웹 UI 기반의 편리한 테스트 관리 | 테스트 관리를 위한 통합 플랫폼이 필요한 팀 |
| k6 | JavaScript (ES6) | 개발자 친화적, 'Test as Code' 철학, 매우 적은 리소스로 높은 부하 생성 | 개발자 중심, CI/CD 파이프라인 연동이 중요한 팀 |
k6는 현대적인 JavaScript로 테스트 코드를 작성할 수 있어 프론트엔드/백엔드 개발자 모두에게 친숙하고, 'Test as Code' 철학을 통해 테스트 스크립트를 애플리케이션 코드처럼 버전 관리하고 리뷰할 수 있다는 큰 장점이 있습니다.
k6를 활용한 부하 테스트란 이런 거구나를 간단하게 보여드리도록 하겠습니다.
아래는 제가 실제로 사용한 k6 test script입니다. 이전에 서울시내 시위 현황을 한 눈에 보여주고, 유저와 상호작용할 수 있는 서비스인 ‘주변시위 Now’를 개발했을 때 사용했던 코드입니다.
import http from 'k6/http';
import {check, sleep} from 'k6';
import {Counter, Rate, Trend} from 'k6/metrics';
// 테스트 설정 변수
const CONFIG = {
BASE_URL: `https://${__ENV.API_HOST}`,
PROTEST_IDS: [1, 2, 3, 4],
POLLING_INTERVAL: 3000,
CHEER_REQUEST_PER_SECOND: 3, // 1초에 3번 응원 요청
// 테스트 단계 설정
STAGES: [
{duration: '1m', target: 100},
{duration: '2m', target: 600},
{duration: '1m', target: 0},
]
}
// 커스텀 메트릭 정의
const cheerCallCounter = new Counter('cheer_calls');
const cheerResponseTime = new Trend('cheer_response_time');
...
// 성공/실패 카운트를 위한 Rate 메트릭 추가
const cheerSuccessRate = new Rate('cheer_success_rate');
const cheerFailRate = new Rate('cheer_fail_rate');
...
export const options = {
scenarios: {
rest_api_test: {
executor: 'ramping-vus',
startVUs: 1,
stages: CONFIG.STAGES,
gracefulRampDown: '30s',
}
}
};
let lastPollTime = 0;
export default function () {
// 1초에 3번의 POST 요청을 수행하기 위한 반복문
for (let i = 0; i < CONFIG.CHEER_REQUEST_PER_SECOND; i++) {
const protestId = CONFIG.PROTEST_IDS[Math.floor(Math.random() * CONFIG.PROTEST_IDS.length)];
// 응원 요청 파라미터 설정
const params = {
timeout: '5s', // 요청 타임아웃 설정
tags: {name: 'cheer-api'} // 요청 태깅
};
// 1. POST 요청으로 응원하기
try {
let cheerRes = http.post(`${CONFIG.BASE_URL}/api/cheer/protest/${protestId}`, null, params);
// POST 요청 메트릭 기록
cheerCallCounter.add(1);
cheerResponseTime.add(cheerRes.timings.duration);
// 응답 검증
const isSuccess = check(cheerRes, {
'POST 응원 요청 성공': (r) => r.status === 200,
'응원 응답에 cheerCount 포함': (r) => {
try {
const body = JSON.parse(r.body);
return body.data && body.data.cheerCount !== undefined;
} catch (e) {
return false;
}
},
'응답 시간 1000ms 이내': (r) => r.timings.duration < 1000
});
// 성공/실패 카운트 업데이트
cheerSuccessRate.add(isSuccess);
cheerFailRate.add(!isSuccess);
} catch (e) {
cheerFailRate.add(1);
}
// 1초를 3등분하여 각 요청 사이에 간격을 둠 (마지막 요청 후에는 쉬지 않음)
if (i < CONFIG.CHEER_REQUEST_PER_SECOND - 1) {
sleep(1 / CONFIG.CHEER_REQUEST_PER_SECOND);
}
}
...
}
}
아주 간단한 테스트 시나리오로서, sns의 ‘좋아요’ 같은 버튼을 수많은 유저가 난타하는 상황을 가정했습니다.
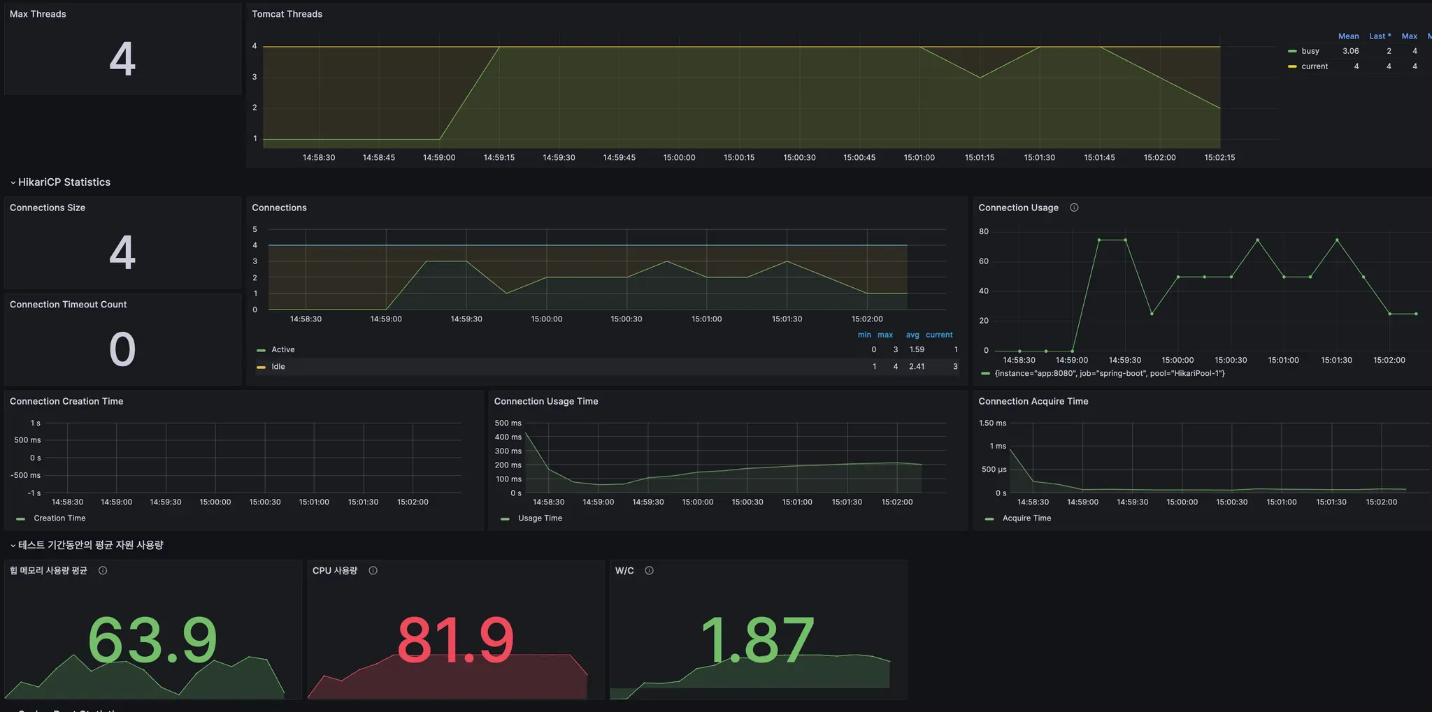
터미널에서 k6 run test.js 명령을 실행합니다. 그러면 아래와 같은 결과를 확인할 수 있습니다.


- 처리량 (RPS): http_reqs 라인의 11.17./s를 통해 초당 약 11개의 요청을 처리했음을 알 수 있습니다.
- 응답 시간 (p95): http_req_duration 라인의 p(95)=2.46s를 통해 요청의 95%가 2.46s 안에 응답했음을 확인할 수 있습니다.
- 에러율: http_req_failed 라인의 0.00%를 통해 실패한 요청이 없었음을 알 수 있습니다.
이 세 가지 지표만 제대로 읽을 수 있어도, 내 시스템의 현재 성능 상태를 파악하는 첫걸음을 성공적으로 뗀 것입니다.

(위 3가지 필수 지표 외에도, 하드웨어 지표 확인 또한 매우 중요합니다!)
4. 결과 분석, CS 기본기가 빛을 발하는 순간
테스트를 실행하고 결과를 얻었다면, 이제부터가 진짜입니다. 결과 데이터를 보고 "왜?"라는 질문을 던지며 원인을 파고드는 과정, 즉 이때부터가 바로 여러분이 갈고닦은 CS 기본기가 단순한 '지식'을 넘어, 문제를 해결하는 '무기'가 되는 순간입니다.
부하 테스트는 단순히 툴을 사용하는 기술이 아니라, 시스템의 동작 원리를 이해하는 종합 예술에 가깝습니다.
🕵🏻♂️ 느린 응답의 진짜 범인(병목) 추적하기
가장 흔한 시나리오를 가정해봅시다.
"테스트 결과, 응답 시간(p95)은 목표치보다 훨씬 느린데, 서버의 CPU 사용률은 20%로 매우 낮습니다. 범인은 누구일까요?"
이때 CS 지식이 있는 개발자는 다음과 같이 생각할 수 있습니다.
"CPU가 놀고 있다는 건, 애플리케이션 자체가 복잡한 계산을 하느라 바쁜 게 아니라는 뜻이다. 그렇다면 애플리케이션이 무언가를 하염없이 '기다리는' 상태, 즉 I/O Bound 상황일 확률이 높다."
부하 테스트와 CS 지식의 연결고리
이처럼 병목을 추론하는 과정은 여러분이 공부해 온 CS 지식과 직접적으로 연결됩니다.
- 원인 1: 데이터베이스 (I/O Bound)
- 의심: 비효율적인 쿼리로 인해 DB가 응답을 늦게 주고 있을 가능성이 가장 높습니다.
- 관련 CS 지식: 데이터베이스 (인덱스, 실행 계획, N+1 문제), 네트워크 (애플리케이션-DB 간 네트워크 지연)
- 다음 행동: APM(Application Performance Monitoring) 툴로 느린 쿼리를 특정하거나, 슬로우 쿼리 로그를 확인해 볼 수 있습니다.
- 원인 2: 외부 API 호출 (I/O Bound)
- 의심: 우리 서비스가 의존하는 외부 서비스(결제 API, 소셜 로그인 API 등)가 느리게 응답하고 있을 수 있습니다.
- 관련 CS 지식: 네트워크 (HTTP 통신, DNS 조회, TCP Handshake)
- 다음 행동: 외부 API 호출 부분의 타임아웃을 측정하고, 해당 서비스의 상태 페이지를 확인해 볼 수 있습니다.
- 반대의 경우: CPU 사용률이 100%에 달할 때 (CPU Bound)
- 의심: 애플리케이션 내부 로직이 매우 복잡하거나, 비효율적인 연산을 반복하고 있을 수 있습니다.
- 관련 CS 지식: 자료구조/알고리즘 (비효율적인 알고리즘 사용), 운영체제/JVM (과도한 스레드 경쟁, 잦은 GC 발생)
- 다음 행동: 코드 프로파일러를 사용하여 어떤 함수가 CPU를 많이 사용하는지 분석해 볼 수 있습니다.
이처럼 부하 테스트 결과 분석은 여러분의 CS 기본기를 실제 문제 해결에 적용하고 증명할 수 있는 좋은 경험입니다.
5. 실전 대비, 부하 테스트 면접 질문 리스트
여러분이 이 글을 통해 학습한 내용을 바탕으로, 면접관이 부하 테스트와 관련하여 어떤 질문을 할 수 있는지 알아봅시다. 이 질문들에 스스로 답해보며 배운 내용을 정리해보세요.
문제 해결/CS 연계 심층 질문
- "부하 테스트를 진행했는데, 서버의 CPU 사용률은 매우 낮은데 응답 시간은 길게 나왔습니다. 이 현상의 가장 유력한 원인은 무엇이라고 생각하며, 그 이유는 무엇인가요?"
- 💡 답변 Tip: 이 현상이 대표적인 'I/O Bound' 상황임을 설명하세요. 애플리케이션 스레드가 CPU를 사용해 연산하는 대신, 데이터베이스나 외부 API 같은 외부 자원의 응답을 기다리느라 '대기(WAITING/BLOCKED)' 상태에 빠져있기 때문에 CPU 사용률은 낮게 나타난다고 설명하며 OS 지식을 어필할 수 있습니다.
- "지난 문제의 원인을 데이터베이스에서의 병목이라고 가정해봅시다. DB 병목 현상을 좀 더 구체적으로 진단하기 위해 어떤 지표들을, 어떤 순서로 확인하시겠어요?"
- 💡 답변 Tip: 체계적인 접근법을 보여주는 것이 중요합니다. 예를 들어, (1) APM 툴을 통해 가장 느린 쿼리가 무엇인지 특정합니다. (2) 해당 쿼리의 실행 계획(Execution Plan)을 분석하여 인덱스 누락이나 풀 테이블 스캔(Full Table Scan) 여부를 확인합니다. (3) DB 서버의 CPU, 디스크 I/O, 활성 커넥션 수 등 리소스 상태를 확인합니다. (4) 마지막으로 애플리케이션의 커넥션 풀 상태를 점검합니다. 와 같이 논리적인 단계를 제시하세요.
- "분석 결과, 특정 API에서 N+1 쿼리 문제가 발생하고 있음을 발견했습니다. 이 문제를 어떻게 해결할 것이며, 해결되었는지 여부는 어떤 방법으로 '정량적'으로 검증하시겠습니까?"
- 💡 답변 Tip: 문제 해결 능력과 검증 능력 모두를 보여줘야 합니다. (1) 해결: JPA 환경이라면 Fetch Join을, 아니라면 쿼리를 수정하여 연관된 데이터를 한 번에 가져오도록 개선하겠다고 답변합니다. (2) 검증: "동일한 부하 테스트 시나리오를 다시 실행하여, ① 목표 API의 p95 응답 시간이 목표치 이내로 개선되었는지, ② 전체 처리량(RPS)이 유의미하게 증가했는지, ③ APM에서 해당 로직의 쿼리 실행 횟수가 실제로 1회로 줄었는지를 수치로 확인하겠습니다." 와 같이 데이터 기반의 검증 계획을 구체적으로 제시하는 것이 핵심입니다.
6. 에필로그: 경험을 넘어, '역량'을 갖춘 개발자로
프롤로그에서 던졌던 질문을 다시 떠올려봅시다. "신입은 어디서 대용량 트래픽을 경험하나요?"
오늘 우리는 그 질문에 대한 답을 찾았습니다. 경험은 주어지는 것이 아니라, 스스로 만드는 것입니다. 여러분은 오늘 이 글을 통해 직접 트래픽을 만들고, 시스템의 성능을 측정하고, 그 결과를 분석하는 방법을 배웠습니다. 단순히 '부하 테스트를 해봤다'는 경험을 넘어, 시스템의 성능을 책임지고 개선할 수 있는 '역량' 의 첫 단추를 꿴 것입니다.
'대용량 트래픽 경험'이라는 단어에 더 이상 주눅 들지 마세요. 대신 부하 테스트를 통해 여러분의 서버를 더 깊이 이해하고, 성능 병목의 근본 원리를 파고들며, 데이터에 기반해 문제를 해결하는 진짜 엔지니어로 성장해나가길 응원합니다.
이러한 고민을 담은 기술면접 문제집을 만들었습니다
단순한 암기형 부하 테스트 질문은 인터넷에서 쉽게 찾을 수 있습니다. 하지만 실제 성능 문제 상황에서 체계적으로 원인을 분석하고 해결하는 능력을 기르기 위해서는 더 깊이 있는 연습이 필요합니다.
이 글에서 다룬 **"부하 테스트 결과 분석 → 병목 진단 → 개선 → 검증"**의 전체 사이클을 실제 면접 상황에서 논리적으로 설명할 수 있도록, AI 기반 평가 시스템과 함께하는 문제집을 준비했습니다.
CPU Bound vs I/O Bound 진단, 데이터베이스 병목 분석, N+1 문제 해결과 정량적 검증 등 실무에서 자주 마주하는 성능 문제들을 직접 분석해보며, 여러분이 얼마나 준비됐는지 확인해보세요!
문제집:
https://cs-master.vercel.app/problem-sets/20
성능 분석과 병목 해결: 부하 테스트를 통한 시스템 최적화
부하 테스트를 실행하는 것은 시작일 뿐입니다. 진짜 실력은 결과를 분석해서 병목을 찾고, 원인을 규명하며, 개선까지 완료하는 데서 나타납니다. 단순한 부하 테스트 도구 사용법을 넘어, 실
cs-master.vercel.app














